
魔幻开局的2020风波不断,教育机构频出问题,包括成立十几年的老牌明星优胜教育、国内知名橄榄球培训机构巨石达阵、兄弟连IT教育、明兮大语文、巧虎KIDS等。这些曾经的知名企业传来的一次次的噩耗,都在给教育行业的幸存者频频敲响警钟。
据IT桔子不完全统计,截止2020年9月,关闭的教培机构是78家,职业培训、语言学习、K12位居前三,其中职业培训占比最高,语言学习次之,K12紧随其后。尽管各个机构倒下原因各不相同,但不难发现资金链断裂是最常被提起的关键词。造成资金链断裂的原因往往是因为疫情应对不及,融资困难,由此暴露出长期经营不善的种种弊病,而企业决策者往往未及时发现问题做出调整,导致无法熬过疫情寒冬的沉痛局面。

(数据来自IT桔子)
一个个沉痛的教训不仅让所有幸存的教育机构唇亡齿寒,更是给教育行业上了重要一课:精细化运营,健康的运营模型才是长治久安之道,从粗放型管理到精细化运营转型,追求健康的资金流模式,是每个教育企业的必经之路。
而想要做到这一点,教育企业需要全业务的数据支撑,根据数据洞察来洞悉业务模式中的弊病所在,及时做出调整,从而在变化多端的行业风云中保持屹立不倒,在“风雨欲来”时应对自如,从而真正实现规模化复制高速发展。
而现今摆在所有教育机构面前的问题始终是两座大山,成本和效果。信息爆炸的时代,投放竞争加剧,渠道投放数据难以检测、对比分析让教育投放始终呈现粗放状态,获客成本高居不下。而高额成本获得的线索不能及时合理分配,销售跟进不及时导致线索白白浪费,因运营管理缺乏精细化指标,转化率低的原因难以追溯,种种原因也是获客成本高昂、转客效果不佳的重要原因。这正是教育企业普遍面临的重要问题,让企业在精细化运营管理的路上举步维艰。
为了让“跑路门”不再发生,教育行业还有很长的一段路要走。引以为戒的同时,幸存的教育机构也需要开始思考如何转型,用精细化运营来维持屹立不倒,进而走上高速发展之路。
而螳螂教育云针对这些问题提出了专业级解决方案:
全渠道数据聚合分析,推广问题及时溯源追因
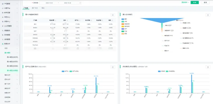
针对推广存在的诸多问题,螳螂教育云推出智能推广这一专业级工具,为推广经理的日常工作提供助力,对粗放式投放说拜拜。日常教育企业通过主流推广渠道百度、360、UC、头条等渠道通过投放获得线索,无论是哪种渠道,螳螂智能推广都可以实时聚合渠道推广数据,小到着陆页、关键词、搜索词,细到展示、点击、消费、流水、ROI、费比等,各类数据实时流入螳螂系统。推广经理无需登录各个平台收集数据再手动做表,只要通过螳螂智能推广即可监控各渠道实时消费情况,精确计算ROI,监控流量成本。
同时,各大广告商留言表单自动对接,自动创建线索进入螳螂系统,无需手动录入。螳螂智能推广还不止如此,还支持OCPA数据回传,智能判断名片转化效果,智能鉴别渠道、着陆页等质量,帮助推广经理优化着陆页、关键词、搜索词等投放细节,优化预算配比,从而有效节省推广成本。推广异常及时预警,让推广经理及时发现问题做出调整。

线索实时智能分配 用户画像助力成单
术业有专攻,专属于教育行业的CRM才能让线索转化更为高效顺利。螳螂教育云打造的智能CRM是专为教育行业打造而成。针对线索分配不合理、不及时的问题,智能CRM根据教育行业特点提出了针对性解决方案。首先,智能CRM与前端推广打通,线索自动流入CRM后5秒自动分配,保证线索分配的实时性,不浪费任何一条线索。
其次,螳螂智能CRM支持教育企业根据自身需要灵活调整,可按需求自定义数据流转规则,灵活划分公海,回收及保护期规则可以自主配置。而智能化线索分配引擎高度适配教育行业,支持教育企业按照渠道、项目、地域等多个维度设置分配规则,智能优化咨询师资源配比和权重,保证线索分配的合理性,且全闭环的数据流转让咨询师可以看到完整的客户咨询视图,掌握完整的用户画像,从而做到精准切入,提高成单率。

精细化学员服务 口碑驱动良性增长
前端推广和后端服务断裂,导致复购不佳是教育机构存在的问题之一。口碑才是第一增长力,如何做好后端服务也是教育机构的重要一环。螳螂教育云可以帮助中小企业快速搭建功能齐全的网校商城,同时支持多代理模式,教学资源多端输出,统一管理,降低运营管理成本。同时螳螂网校支持大班课、小班课、双师系统等授课模式,支持直播、录播、公开课等多种模式,充分满足教育企业的多样化需求。螳螂教育云还提供智能学服中心,一键智能排课,定制工单系统等功能让学员服务精细化,从而提升学员口碑,催化复购。更重要的是,学服中心与前端无缝对接,360°学员信息共享,让企业真正做到精细化学员服务和管理。

AI能力赋能业务 替代人工节省成本
客服作为线索获取的重要一环,是流量转化的关键,而人工客服暴露的高昂成本、情绪化、管理困难等问题也让教育机构深受其苦。螳螂AI在线客服是螳螂教育云给出的一剂良药,替代人工7*24小时无上限接线,预制多种教育专属对话模型,即开即用,且对接多种主流渠道,大数据精准分析,精准切入达成有效沟通,索取率媲美人工客服。智能识别用户的联系方式、项目、地域等信息,自动创建线索流入CRM。

全业务闭环数据分析 企业弊病早发现早“治疗”
每个业务环节都有数据呈现,每个业务环节数据互通,透明化、精细化的数据闭环系统是螳螂教育云赋能教育机构的底层架构。从前端推广到后端教务、网校数据打通,每个环节都有数据呈现,自动生成多种报表、漏斗模型,帮助企业管理者通过闭环系统轻松实现业务洞察和管理,针对性进行业务优化,让企业存在的问题无处遁形,及时解决,不断优化企业业务模型,将企业运营危机扼杀在摇篮之中。

教育行业复苏任重而道远,螳螂科技以专业级解决方案为教育企业提供助力,目前已经服务了包括立思辰大语文、新东方职上、爱华国际教育集团、精锐教育、师大教育等在内的上千家教育机构,覆盖职业教育、学历提升、K12等诸多赛道。
